第一节 产品技术发展现状
1、加热/加湿的蒸汽
1)正压蒸汽
这是蒸汽在工厂中最具代表性的一种用途。被广泛用于热交换器和汽锅等设备中加热和加湿,一般用在0.1-5MPa的绝对压力和110-250℃的条件下。
在许多场合下使用的蒸汽是处于饱和状态,也就是饱和蒸汽。因为压力和温度的对应关系是固定不变的,而且可以迅速利用潜热达到加热的目的。在食品加工 行业 ,过热蒸汽有时候用来烹饪和烘干、脱水。过热蒸汽在大气压下被加热到200-800℃后非常易于控制,所以现今被用在家用蒸汽烤箱市场。
2)真空蒸汽
在通常使用热水的温度范围内,使用蒸汽作为加热媒介(大气压下低于100℃)的应用近年来迅速增长。
当饱和蒸汽像正压蒸汽那样使用时,蒸汽的温度可以通过调节压力迅速改变,使精确控制温度成为可能,而热水不能做到。然而真空产生装置必须和设备协同使用,因为仅仅降低压力是不会使其低于大气压力的。
2、动力/驱动用蒸汽
这种类型的蒸汽用于做功(比如驱动力),应用于蒸汽透平等。一个大多数人都熟悉的例子就是很多年前的蒸汽火车头,不过近几年我们身边把蒸汽作为驱动动力的情况变得相当少了。然而,把蒸汽用作驱动动力的技术的发展和进化至今还在继续。
蒸汽透平机对于火力发电厂是不可或缺的设备。为了提高效率,更高温度和压力的蒸汽的使用技术得到了发展。一些火力发电厂在他们的透平机中使用25MPa(abs),610℃的超临界压力蒸汽。为了使透平设备不受流入的冷凝水破坏,应避免使用饱和蒸汽,所以大多数情况下使用过热蒸汽。在核电站,相反高温蒸汽被禁止使用,因为它可能会对透平设备的材料造成问题,所以典型的是使用高压饱和蒸汽。
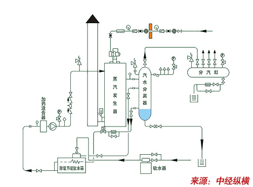
第二节 产品工艺特点或流程
燃气蒸汽发生器流程

第三节 国内外技术未来发展趋势 分析
1、AP1000蒸汽发生器国产化
2008年,哈尔滨锅炉厂有限责任公司与华能山东石岛湾核电有限公司、中核能源科技有限公司签订了高温气冷堆核电站示范工程一期2台蒸汽发生器设备供货合同,标志着哈锅成为国内首台第四代核电技术蒸汽发生器设备的供应商。
石岛湾核电高温气冷堆核电站示范工程是我国第一个拥有自主知识产权的20万千瓦高温气冷堆核电站,是国际上公认的具有先进技术特征的新型核反应堆。
此前,在AP1000国产化蒸汽发生器采购合同的签字仪式上,哈锅与国核工程公司已经成功签订了三门2号机组百万千瓦蒸汽发生器的合同。据悉,此项目是作为第三代核电技术代表的AP1000蒸汽发生器国产化的首台机组。
2、零排污蒸汽发生技术
零排污蒸汽发生技术的基本思路是从环保出发的成套节水节能技术,既排除了锅炉运行过程中排污对环境的污染,又保证了锅炉的节水节能,以及锅炉的安全运行。目前,国际上普遍采用的锅炉的节水节能措施是防止结垢以提高锅炉热效率,减少排污量和回收排污热以减少排污热损失,回收凝结水以提高热利用率和节约锅炉给水。防止结垢和减少排污率,必须通过提高给水质量和加入阻垢剂才能实现,而回收凝结水的前提条件是凝结水不被腐蚀产物等污染,三个方面节水节能措施都必须有水处理技术作保证。
免责申明:本文仅为中经纵横
市场
研究
观点,不代表其他任何投资依据或执行标准等相关行为。如有其他问题,敬请来电垂询:4008099707。特此说明。